Funding is the primary mechanism to ensure Bybit’s last traded price is always anchored to the global spot price. It is similar to the interest cost of holding a position in spot margin trading.
On Bybit,
- The funding fee is exchanged directly between buyers and sellers at the end of every funding interval. Using an 8-hour funding time interval as an example, funding will occur at 12AM UTC, 8AM UTC, and 4PM UTC.
- When the funding rate is positive, long position holders pay the short position holders. Likewise, when the funding rate is negative, short position holders pay the long position holders.
- Traders will only pay or receive a funding fee if they hold a position at funding intervals.
- If positions are entirely closed prior to the funding exchange then traders will not pay or receive funding fees.
- The funding fee charged will be deducted from the trader's available balance. In the event when a trader has no sufficient available balance, the funding fee will be deducted from the position margin and the liquidation price of the position will be more prone to the mark price. The risk of liquidation will increase.
- When the position margin is insufficient to cover your funding fee, your position margin may turn negative. This happens when your position has enough unrealized profit to maintain your position and hasn't been liquidated. However, we recommend increasing your available balance to reduce the liquidation risk.
- Every trading symbol will have its own funding time interval and funding rate limit.
- During periods of significant market volatility, Bybit may temporarily adjust the upper and lower limits of the Funding Rate to encourage the Perpetual Contract's price to return to a reasonable range. To view the current funding time interval or funding rate limit, please visit here.
Disclaimer
Due to the complexity of the funding fee settlement, the system may require a few seconds to complete all funding fee exchanges between buyers and sellers on the platform. Therefore, please take note that opening or closing a position within 5 seconds before and after the funding timestamp does not guarantee its inclusion/exclusion to receive/payout funding fees in the stipulated funding timestamp. Bybit will not offer any reimbursements for such incidents as the counterparty of the trades would have also received/paid out the funding fees.
- Funding Fee Calculation
- Inverse Contract
- USDT Contract
- USDC Perpetual Contract
- How to View Your Funding Fee Records
Funding Fee Calculation
Inverse Contract

Take the example from the screenshot above, in about 8 hours' time, the long position holders need to pay a 0.01% funding rate to short position holders.
Funding Fee is calculated as follows:
Funding Fee = Position Value x Funding Rate
Position Value = Quantity of Contract ÷ Mark Price
Example
Trader A holds a long position of 10,000 BTCUSD contracts and the Mark Price is 8,000 USD at the funding timestamp with the current funding rate at 0.01%.
First, let’s calculate the Position Value:
Position Value = 10,000 ÷ 8,000 = 1.25 BTC
With the Position Value, let’s calculate the Funding:
Funding Fee = 1.25 BTC x 0.01% = 0.000125 BTC
As the funding rate is positive (0.01%), the long position holders have to pay the short position holders. Hence, trader A has to pay a funding fee of 0.000125 BTC and a short position holder with the same quantity of contracts will receive 0.000125 BTC.
USDT Contract

Take the example from the screenshot above, the long position holders need to pay 0.01% funding rate to short position holders.
Funding Fee is calculated as follows:
Funding Fee = Position Value x Funding Rate
Position Value = Quantity of Contract x Mark Price
Example
Trader A holds a long position of 10 BTC contracts and the Mark Price is 8,000 USDT at the funding timestamp with the current funding rate at 0.01%.
First, let’s calculate the Position Value:
Position Value = 10 x 8000 = 80,000 USDT
With the Position Value, let’s calculate the Funding:
Funding Fee = 80,000 x 0.01% = 8 USDT
As the funding rate is positive (0.01%), the long position holders have to pay the short position holders. Hence, Trader A has to pay a funding fee of 8 USDT and a short position holder with the same quantity of contracts will receive 8 USDT.
USDC Perpetual Contract

Using the 0.01% funding rate in the screenshot above as an example, holders who still hold a long position at the funding timestamp need to pay a 0.01% funding rate to short position holders.
Funding Fee is calculated as follows:
Funding Fee = Position Value × Funding Rate
Position Value = Quantity of Contract × Mark Price
Example
Trader A holds a long position of 10 BTC contracts, and the Mark Price is $50,000 at the funding timestamp with the current funding rate at 0.01%.
First, let’s calculate the position value:
Position Value = 10 × 50,000 = 500,000 USDC
With the position value, let’s calculate the funding fee:
Funding Fee = 500,000 × 0.01% = 50 USDC
Since the funding rate is positive (0.01%), the long position holders have to pay the short position holders. Hence, Trader A has to pay a funding fee of 50 USDC and a short position holder with the same quantity of contracts will receive 50 USDC.
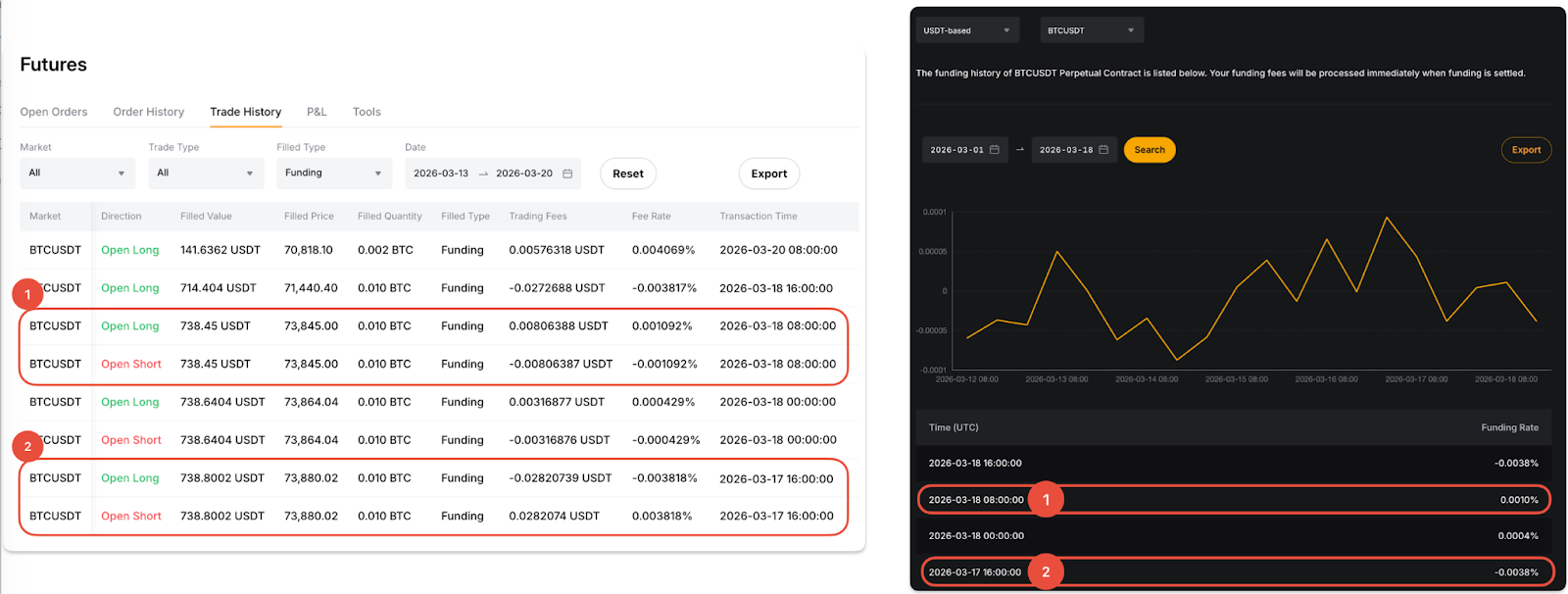
How to View Your Funding Fee Records
You can view your Funding Fee records from Trade History and Transaction Log of your Unified Trading Account (UTA).
Via Trade History
From the Orders dropdown menu in the navigation bar, select Unified Trading Order → Futures → Trade History. Next, set the Filled Type column to Funding to see the funding fee rates and trading fees.
Please note that when you see a positive fee, it means you have paid the funding fee, whereas a negative fee means you are receiving the funding fee.

Via Transaction Log
Navigate to the UTA Transaction Log and filter the transaction type to Funding Rate Settlement from the available selection. In the Funding column, you can view the funding fee paid or received at every funding interval.

